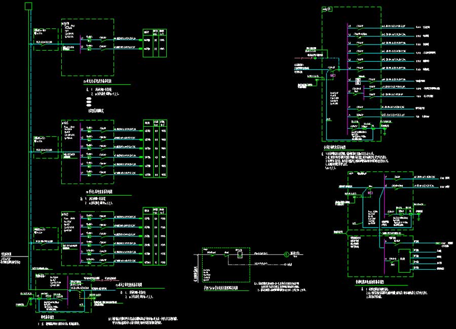
说明:某高层住宅楼电气施工图,抗震设防烈度为7度,主要结构形式为剪力墙结构,建筑高度为29.8米,地上层数10层,地下层数为1层,地上建筑面积为8405.44平方米,地下建筑面积为885.04平方米。无单独地库部分图纸。图纸内容含:电气说明,电气节能设计说明,电气抗震设计说明,消防电气设计说明,防雷设计说明,灯具安装、线缆敷设国标符号及穿管槽标准,塑料电线导管在墙体或现浇楼板内敷设做法大样图,多层、高层住宅空调插座设置大样(严寒和寒冷地区),配电干线竖向系统图,弱电系统图,配电箱系统图,强电干线平面图弱电干线平面图公共照明平面图弱电箱系统图户型大样图,消防应急照明和疏散指示系统设计说明、图例、系统,消防系统图,应急照明系统图,应急照明平面图消防平面图,天面防雷平面图,MEB干线焊接平面图,基础接地平面图,总等电位、接闪带及引下线连接竖向示意图,金属门、窗等电位连接做法大样图,防雷接地做法大样图,总等电位及局部等电位连接做法大样图。








打开系统设
执行注册

